Optimizing ATSC 3.0 Spectrum Utilization with Dynamic Resource Allocation and Management
Nick Hottinger
Abstract – The spectrum allocated to broadcasters is our most valuable resource, making it essential to find methods and technologies to optimize its use. Modern standards like ATSC 3.0 include technologies that enhance spectrum efficiency, such as advanced video codecs, an adaptable physical layer, and support for diverse data transmission. However, fully realizing the potential of these innovations remains an ongoing challenge. This paper examines the infrastructure, implementation techniques, and additional technology necessary to most efficiently utilize broadcast spectrum. Key use cases will be considered, including complete channel utilization to avoid unused (null) packets, dynamic data transfer adjustment to support critical short-term events, and scheduled physical layer adaptation to fit different applications. Additionally, an analysis will compare the spectral efficiency of typical ATSC 3.0 deployments with optimized configurations, highlighting potential improvements in spectral efficiency that can lead to improved channel monetization through increased service adaptability.
Introduction
Spectral resources are becoming increasingly limited due to the increasing demand from mobile networks and other technologies. The recent incentive auctions saw a major portion of spectrum sold to mobile operators [1]. Broadcasters’ options are also limited by laws that restrict local and national ownership percentages, along with the obligations and responsibilities that station owners must fulfill [2]. Despite these limitations, the unique services broadcasters deliver remain crucial to the communities they serve. It is therefore essential for broadcasters to utilize their allocated channels as efficiently as possible.
Broadcasters can take advantage of the opportunities of ATSC 3.0 to improve encoding efficiency, physical layer flexibility, and modulation performance. However, even with these benefits, it is not enough to simply upgrade. During the early phase of the transition to 3.0, broadcasters need to maintain their ATSC 1.0 signal. To meet this requirement, broadcasters have set up lighthouse stations to host the primary services in the market [3]. This has resulted in crowded channels with multiple participants, and limits what a station can implement. Therefore, it is essential to explore methods and tools that maximize the efficient use of available spectrum.
Efficiency Improvement of US Broadcast Standards
From the NTSC standard that first enabled black and white TV in 1941, to the ATSC1.0 digital transition in 2009 [4], broadcast in the US has continuously improved efficiency and capability. Today, we have an opportunity for further improvement with ATSC 3.0. By comparing the new standard to the widely deployed ATSC 1.0, we can see the significant improvements in spectrum efficiency enabled by upgrading.
ATSC 1.0 has limitations in areas like physical layer, codec usage, and delivery types. The older standard uses 8VSB modulation that offers a fixed 19.39Mbps capacity and does not perform well in multipath environments. In contrast, ATSC 3.0 uses OFDM modulation, which offers improved spectral efficiency. As represented in Figure 1, ATSC 3.0 modulation operates closely to the Shannon Limit, the theoretical maximum efficiency of a communication channel. It has a ~3.7dB SNR (Signal to Noise Ratio) requirement reduction for a similar capacity to ATSC 1.0, represented by the A/53 tag in the figure [5]. ATSC 3.0 also offers flexible physical layer configuration options like Physical Layer Pipes (PLPs), which allows a broadcaster to customize their channel design for different applications, such as mobile reception or high-capacity service delivery. ATSC 3.0 also upgrades from the outdated MPEG-2 codec to HEVC, which provides up to 200% encoding efficiency improvement, and shifts from MPEG-TS to IP-based technology, enabling new business opportunities and faster adoption of new technologies.

While the advantages of 3.0 are clear, finding and implementing methods to make the most of its capabilities is imperative. To realize the dream of new business opportunities and improve critical services, broadcasters need to examine the infrastructure and implementation techniques required to enable ATSC 3.0’s full potential.
Efficiency Techniques
Typical ATSC 3.0 Infrastructure
Modern infrastructure for ATSC 3.0 includes a relatively standard set of equipment. Typically, a station will use an encoder to accept distribution feeds, which arrive in various delivery formats with different parameters. The encoder will transcode the distribution feeds to be ATSC 3.0 compliant, implementing the HEVC video codec and the AC4 audio codec, then package the streams into either DASH or MPU segments.
These streams are then delivered to a Packager, where they are packaged into ROUTE or MMTP format and assigned Service Level Signaling (SLS), allowing individual service discovery and component listing. The Packager also builds the Service List Table (SLT), providing a basic service list for the ATSC 3.0 channel, and includes ancillary data such as ESG services or data distribution streams.
The output data is then ingested by a Scheduler, which builds the physical layer parameters and creates a multiplexed ATSC 3.0 channel in the form of an STLTP (Studio to Transmitter Link Protocol). The STL signal is sent to a transmitter to modulate and create the over-the-air signal. An example of this system is shown in the image below.

ATSC 3.0 Statmux
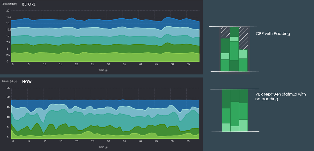
A statmux (statistical multiplexer) is a device that dynamically allocates bandwidth among multiple data streams based on stream complexity, optimizing the overall use of available capacity. This maintains capacity utilization consistency while ensuring the necessary resources are available for each stream, improving video quality while reducing the need for spectral padding. A statmux can improve spectral efficiency by up to 20% and provides stable and predictable data utilization [6].
A statmux should be designed to fit the available capacity of a PLP exactly to guarantee complete bandwidth utilization and reduce or eliminate null packets. Figure 3 illustrates an example of total service bitrate utilization with and without a Statmux. As shown, without a statmux in place, real time bitrate utilization is less predictable, and may require padding to prevent overflow, resulting in null packets when the bandwidth goes unused.

The statmux also makes the implementation of the advanced use cases enabled by ATSC 3.0 simpler by providing a single point of control for consistent and predictable bandwidth utilization. Individual stream parameters such as minimum bitrate or relative priority can be defined within the statmux. Any adjustment to the statmux pool size ensures real-time resource allocation based on complexity, while respecting individual service requirements. This simplifies channel control by reducing the need for individual service adjustment to utilize the total capacity.
ATSC 3.0 expands broadcasting capabilities beyond typical audio and video services to include file delivery, enhanced AEI messages, and other use cases which may require dedicated bandwidth. ATSC 3.0 statmux allows for adjustments in real time to enable these options.
System Manager
To efficiently implement the advanced features of ATSC 3.0 requires an orchestration platform with access and control over the station. To provide software updates via data delivery or allow enriched data with AEI requires either an automated implementation or a real-time adjustment to channel resources.
ATSC has introduced a solution based on a BCN (Broadcast Core Network) and System Manager. The BCN is a control layer that coordinates activities across multiple stations. The BCN would allow user interaction to negotiate channel resources for different applications and interfaces with the System Manager to implement the application at individual stations. The System Manager controls all devices and related resources in the ATSC 3.0 air chain. It modifies channel resources based on time-based or authorized external triggers to implement actions received from the BCN.
Figure 4 shows the architecture of an orchestration platform. As shown, the platform allows user interaction directly to the BCN. The BCN then provides instruction to the System Manager which implements the request through direct control of the Broadcast air chain. The Platform will also interact with TELCO platforms to diversify delivery options. An ATSC 3.0 receiver is the end device which receives the delivery from the Broadcast Station and has a feedback loop to the BCN.

The platform is capable of implementing the advanced features of ATSC 3.0 including file distribution, CDN offload, Event or Flash channel addition, and AEI Enriched Data distribution. These features all require temporary capacity within a channel. The System Manager produces this capacity by one of the following methods:
- Instruct encoders to lower the A/V quality of certain programs,
- Update/adjust parameters of PLPs to allow for higher throughputs,
- Update/adjust parameters of the Statmux, reducing the bitrate pool size.
The statmux parameter adjustment is the most straightforward way to increase capacity as it is a single point of control. It also ensures continued service delivery, without negatively impacting service.
The physical layer adjustment makes the most fundamental change but also has the highest potential to impact service availability as receivers may need to relock a channel after the change. However, there are several instances where a significant channel modification may be necessary. These could include adjustments to allow for a new service delivery type, such as a mobile service, or a PLP adjustment to prioritize high-capacity delivery such as 4k upscaled service. The System Manager takes advantage of the precise timing and automation to schedule the physical layer adjustments to occur during lower viewership periods.
Specific Use Cases
Advanced features enabled by ATSC 3.0 such as file distribution, CDN Offload, or Advanced Emergency Information (AEI) Messaging require temporary capacity within a channel. These features can be enabled by combining statmux, System Manager, and the other necessary ATSC 3.0 infrastructure. This implementation maintains near 100% channel efficiency, even while adding temporary services by dynamically adjusting the capacity. One such use case is enabling delivery of enriched data and media with AEI.
ATSC 3.0 allows broadcasters to associate media and enriched data to emergency alerts. Advanced Emergency Information (AEI) messages can include videos, real-time updates, and other potentially lifesaving information.
An efficiently designed channel will not have the capacity for short-term events like AEI. To address this, the Statmux and System Manager allocate the channel capacity by the process below:
- An Emergency Alerting System detects an emergency message and sends the triggering mechanism to a broadcaster’s backend platform.
- The broadcaster’s system receives the alert and sends out initial EAS and AEI messages.
- The backend system associates relevant additional data or media.
- The backend system determines the necessary bitrate to deliver content in a reasonable time. This is determined by the data type. For instance, a live stream’s capacity is equal to the service bitrate, but a file’s capacity is based on the acceptable time of transmission.
- The backend system triggers a reduction in Statmux capacity to reduce the PLP utilization while maintaining all active services.
- The System Manager begins transfer of critical AEI data for the necessary duration.
- Once the delivery and AEI event is completed, the backend system stops the AEI Content data transfer and readjusts the Statmux to fill the PLP.
- System returns to normal operation.
Spectral Efficiency and Monetization Analysis
ATSC 3.0 Spectral Efficiency
As discussed, ATSC 3.0 offers substantial improvement to areas such as physical layer performance and encoding efficiency. As a point of illustration, Table 1 shows a comparison between the channel utilization percentage of an HD service using HEVC in ATSC 3.0 and MPEG-2 in ATSC 1.0. A full HD program encoded with MPEG-2 has a typical bitrate of ~10Mbps. That same program could be encoded with HEVC at ~3Mbps. As shown, an HD service provided at identical quality on a channel with similar receivability requires 52% of spectral resources in ATSC 1.0 while requiring only 12% of spectral resources in ATSC 3.0.
| ATSC 1.0 | ATSC 3.0 | |
| Typical HD service bitrate requirement (Mbps) | 10 | 3 |
| Channel Bandwidth (Mbps) (assuming 1 PLP and SNR threshold of ~15dB) | 19.39 | 25.5 |
| Channel Utilization % | 52% | 12% |
Table 1: HD Service Resource Utilization Comparison
Monetization with Spectrum Utilization
The described infrastructure improves efficiency by up to 20% and reduces or eliminates null packets in a PLP, providing new monetization opportunities. Applications like automotive connectivity to provide software updates and other upgrades, CDN offload offering improvement to real-time content delivery, and enhanced GPS using ATSC 3.0 to improve GPS accuracy have the potential for a significant total addressable market [7].
The spectrum utilization of different applications must be considered when implementing these new business opportunities. Within a channel, there are several factors that influence total spectral utilization, so spectral utilization can be specifically considered for the portion of spectrum dedicated to usable bandwidth. The usable bandwidth can typically be determined by the PLP design. Separate PLPs may require different spectral resources to achieve a targeted capacity. The intended receiver and necessary rate of transfer will have a large impact on the spectral resources required to deliver a service.
For example, consider the spectral utilization of a large file transfer requiring 3 Mbps of capacity where the transfer rate was calculated by the BCN to deliver the order in a given time period. Table 2 compares this service with different PLP modulation parameters. As shown, the more robust the PLP is, the larger the impact is to spectrum utilization. The single 3Mbps service requires nearly half of a channel’s spectral resources in the most robust example shown in the table.
| Payload Requirement (Mbps) | Modulation Parameters (Constellation-Code Rate) | Receivability Threshold (dB) | PLP Capacity (Mbps) | Spectral Utilization % |
| 3 | 256QAM-9/15 | 15.55 | 25.5 | 12% |
| 3 | 64QAM-9/15 | 11.55 | 19.12 | 16% |
| 3 | 16QAM-9/15 | 7.32 | 12.75 | 24% |
| 3 | QPSK-9/15 | 1.97 | 6.37 | 47% |
Table 2: Spectral Resource Utilization Compared to different Modulation
When considering monetization, not all bits are created equal. Broadcasters should determine a value for their spectrum based on the percentage of spectrum utilization and time ($/Hz-s). This value should be determined based on a variety of factors, such as the existing service delivery and monetary requirements to offer a competitive service. Using this model, services that require higher spectral resources will necessitate larger service costs.
Future Efficiency Enhancements
For the future, further efficiency improvements enabled by the standard are ongoing. On the physical layer, ATSC 3.0 allows for the use of MIMO (multiple in, multiple out) broadcasting, where orthogonal polarities can be used to double the potential capacity of a PLP. Based purely on bitrate availability, this would also effectively double the efficiency of a 6MHz channel.
Additionally, ATSC 3.0 is positioned to include emerging technologies that can be deployed once they mature and are approved by the standards committee. As an example, VVC (Versatile Video Coding), a codec currently under consideration for inclusion in the standard, could improve encoding efficiency by up to 40% compared to HEVC [8]. Due to the nature of the IP-based standard, ATSC 3.0 can implement and accept these new technologies without breaking the signal.
Improvements can also be expected to resource adjustment management. For instance, proper scheduling, signaling, and standardization can adjust physical layer parameters less impactful to service availability. This would allow significant capacity adjustment for different reception scenarios to be enabled.
Conclusion
ATSC 3.0 offers broadcasters new ways to improve service offerings and maximize spectral efficiency, but key technologies and implementations need to be considered to realize the opportunities enabled by the 3.0 upgrade. As shown, the ATSC 3.0 statmux, System Manager and controlling platform can maximize efficiency, improve service quality, and enable new use cases such as enriched data with AEI. By improving spectral efficiency and resource management, station monetization can be significantly increased due to the newly available opportunities.
References
[1] “Broadcast Incentive Auction and Post-Auction Transition”, May 2017, https://www.fcc.gov/about-fcc/fcc-initiatives/incentive-auctions#:~:text=Auction%20Results,U.S.%20Treasury%20for%20deficit%20reduction.
[2] “FCC Broadcast Ownership Rules”, January 2020, https://www.fcc.gov/consumers/guides/fccs-review-broadcast-ownership-rules
[3] The National Association of Broadcasters, “Next Generation Television (ATSC 3.0) Station Transition Guide”, April 2019, https://nabpilot.org/projects/atsc-3-0/nab-next-generation-television-atsc-3-0-station-transition-guide/
[4] “TV Standards in North America”, https://www.eai.org/webpages/1202
[5] Rossiter, Steven, “Implications and Optimization of Coverage and Payload for ATSC 3.0”, April 2017, https://www.gatesair.com/documents/papers/Rossiter_-_Implications_and_Optimization_of_Coverage_and_Payload_for_ATSC_3.0.pdf
[6] “Ateme Launches NextGen Statmux Bringing 20% Efficiency Gains in NextGenTV”, March 2023, https://www.ateme.com/press/ateme-launches-nextgen-statmux-bringing-20-efficiency-gains-in-nextgen-tv/
[7] “Local Broadcasters Form Joint Venture to Provide High-Speed Data Transmission Services to Clients Across the United States”, January 2025, https://sbgi.net/local-broadcasters-form-joint-venture-to-provide-high-speed-data-transmission-services-to-clients-across-the-united-states/
[8] Siqueira et al, “Rate-Distortion and Complexity Comparison of HEVC and VVC Video Encoders”, February 2020, https://www.researchgate.net/publication/340689145_Rate-Distortion_and_Complexity_Comparison_of_HEVC_and_VVC_Video_Encoders